会员注册
会员登录
企业邮箱
资料下载
hi,!
进入个人中心
退出
企业邮箱
资料下载
中文版
英文版
中文版
英文版
消毒设备
|
超滤膜及设备
|
油水处理设备
|
高盐高浓度废、污水深度处理设备
|
高盐高浓度废水浓缩结晶设备
|
除雾设备
|
给水处理
|
污水处理及回收
|
医用水疗
|
气体处理产品
|
气体报警产品
|
化工园区一体化安全应急系统
|
仪表自动化产品
|
PROJECT
工程服务
大连浩海水处理技术有限公司欢迎您
臭氧氧化脱销脱硫
您当前的位置:
首页
> 工程服务> 臭氧氧化脱销脱硫
2
1
4
3
-
膜法给水处理工程
-
膜分离设备/工程
-
膜法污水处理及回用
-
SCR脱硝:液氨法,尿素法
-
低温脱硫脱硝
+
臭氧氧化脱销脱硫
-
工程咨询
-
环境评价
-
工程设计
-
污水处理工程
-
医用水疗工程
技术背景
在电厂、化工、食品等行业,都需要使用锅炉等场合,或者使用燃机卡车、轮船、海上原油发电机的场合,化石染料燃烧产生大量的废气。随着我国经济的快速发展,这些场合排放的NOx和SO2也不断增长。由煤炭燃烧所释放的SO2占总排放量的85%左右,NOx占总排放量的60%,二者所引起的酸雨量占总酸雨量的82%。据有关研究指出,我国每年排放 SO2造成的经济损失约亿万元,现在每年我国和酸雨污染造成的经济损失约5000亿元,其中每年由NOx带来的经济损失高达1100亿元。 脱硝,是指去除烟气中主要由NO和NO2等组成的NOx,以达到净化烟气,减少环境污染的目的。其中NO含量占烟气中NOx总含量的90%以上。NO是一种不稳定的惰性氧化物,溶于水,在常温下能与空气中的氧化合,生成红棕色的NO2 ,NO2溶于水生成硝酸和亚硝酸。NO2的毒性是NO的5倍。
氮氧化合物是在空气中放电时或在高温燃烧过程中产生的,首先生成NO,然后NO被氧化成NO2。燃烧过程中燃烧温度越高,过剩空气越多,形成NO量就越多。即燃烧效率越高,NO越容易生成,这种燃烧方式生成的NOx中NO占90%以上。按照常用的燃烧方式,煤的燃烧物中NO2的含量为500-1500ppm。
自上世纪70年代开始,发达国家在多年烟气SO2排放控制技术研究的基础上,开始工业烟气中SO2和NOx同时脱除的研究。目前,脱硫脱硝一体化技术多处于研究阶段,都没有得到大规模的工业应用。开发技术简单,运行成本低,具有良好运行性能的脱硫脱硝一体化技术将是未来烟气综合治理技术的发展方向。
传统的烟气脱硫脱硝工艺不能满足越来越严格的减排要求,也存在着设备投资高、占地面积大等缺点,因此开发工艺简单、可靠的脱硫脱硝工艺具有重要意义。臭氧脱硝就是利用臭氧高级氧化作用将 NO 氧化成NO2、N2O3、N2O5等高价态氮氧化物,溶于水生成HNO2和HNO3,然后用溶液进行吸收,最终将NOx 转化为硝酸盐类,达到脱除NOx的目的。NOx 的去除率可高达90%以上。而且烟气中的其他有害气体也可以脱除。
经过臭氧氧化深度吸收烟气净化工艺,烟气中NOx排放浓度可达到≤100mg/Nm3。本技术适用于:以煤、焦炭、褐煤为燃料的公用工程烧结机;以燃气、煤、重油为燃料的工业烧结机;铅、铁矿、锌/铜,玻璃、水泥加工、生产的各种炉窑;用于处理生物废料,轮胎及其他工业废料的燃烧炉;来自于酸洗和化工过程的酸性气流;催化裂化尾气;各种市政及工业垃圾焚化炉等。
脱硫脱硝工艺
常规烟气处理工艺缺点:
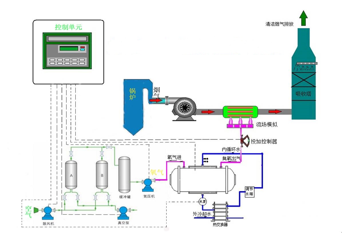
工艺原理及特点
• 臭氧氧化工艺
臭氧氧化法脱硝主要是利用臭氧的强氧化性,将不可溶的低价态氮氧化物氧化为可溶的高价态氮氧化物,然后在深度吸收塔内将氮氧化物吸收,达到脱除的目的。脱硝系统在不同的 NOx 等污染物浓度和比例下,可以同时高效率脱除烟气中的 NOx、二氧化硫和颗粒物等污染物,同时还不影响其他污染物去除,是传统脱硝技术的高效补充或替代技术。
我公司对臭氧同时脱硫脱硝过程中NO的氧化机理进行研究,对臭氧在烟道的投放、布气方式、气相混合方式,温度控制影响、粉尘影响等进行全面模拟实验,构建出O3与NOX 之间详细的化学反应机理。
低温条件下,O3与NO 之间的关键反应如下:
NO+O3→NO2+O2
NO2+O3→NO3+O2
NO3+NO2→N2O5
2NO+O2=2NO2
4NO2+O2+2H2O=4HNO3
2NO+O2=2NO2
4NO2+O2+2H2O=4HNO3
与气相中的其他化学物质如 CO、SOx 等相比,NOx可以很快地被臭氧氧化,这就使得 NOx 的臭氧氧化具有很高的选择性。因为气相中的 NOx 被转化成溶于水溶液的化合物,使得氧化反应更加完全,从而不可逆地脱除了 NOx而不产生二次污染。经过氧化反应,加入的臭氧被消耗,过量臭氧在深度吸收塔内分解。除了 NOx之外,一些重金属,如汞及其他重金属污染物也同时被臭氧所氧化。烟气中高浓度的粉尘或固体颗粒物不会影响到 NOx 的脱除效率。
脱硫脱硝吸收主要反应原理如下:
NO2+SO2+还原剂+H2O→N2 +S+少量工业盐